供水泵站監控系統
泵站控制系統通常配置有動力、電氣、檢測等機電設備系統,其控制邏輯復雜,管理要求嚴格,體系結構龐大。我公司設計研發的泵站綜合監控系統借助計算機監控技術,不僅能夠實現對泵站機電系統的監測控制,還可對泵站各個運行環境進行實時視頻監控,對泵站的安全運行提供強有力的保障。
該系統主要包括:泵站綜合測控裝置、通信管理、泵站視頻監控、信息遠程調度四部分組成。通過多種網絡連接和串口通訊等方式實現了各個系統的有機結合,并將各單元數據信息集中反映到綜合監控系統服務器,從而實現對站內各系統參數的檢測和監控功能,真正使操作人員達到了一目了然的效果,很好的滿足了實際應用的需要。
泵站綜合監控系統結構簡圖
系統主要功能
1、現場數據測控
通過站內各個現場采集單元和智能裝置,通過數據通信網絡,將站內各測控變量的數據采集到自動化測控裝置之中,或根據控制要求使控制器執行相應的操作動作。
如下圖所示現場測控結構簡圖:
現場測控結構簡圖
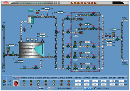
2、人機界面顯示
通過各主要畫面的切換可以在計算機上很直觀的反映站內的工作情況,其畫面可以聯動各種動態畫面,具有很強的可觀效果。如下圖所示:
泵站人機界面監控工藝圖
3、現場視頻監控
主要分為三部分:前端視頻采集部分,視頻圖像遠程網絡傳輸部分,視頻圖像監控管理中心。系統提供完善的實時視頻監控、圖像管理、現場錄像、操作權限控制、系統日志管理、報警管理等功能,完全滿足泵站全方位視頻監控的要求,減輕工作人員負荷,提高管理效率。
泵站視頻監控過程示意圖
隨著現代通信技術與測試測量技術的發展,遠程視頻監控已應用到社會生活的各個方面,可實時觀測遠程現場的各種變化及設備運行情況,為領導決策提供直觀的圖像信息,同時可以改善觀測、測量工作人員的工作環境,減少工作人員,做到無人值守、少人值班。由于在供水泵站監控系統的設計當中,其控制原理根據不同的水泵類型有較大的差異,通過深入了解其工作工程及了解現場實際情況,合理利用泵站資源,采用該泵站綜合監控系統,均能滿足系統設計要求和用戶需求,達到泵站安全、可靠、高效、節能之運行目的。


